Version 0.24.0
Release Notes
We're happy to give you version 0.24.0!
This shiny new release brings us a new reporting feature!
Reports
NannyML now allows you to share information from within NannyML cloud with your coworkers by using the new reporting functionality. A report can contain structural elements such as titles and headers, any plot you can see in the NannyML Cloud web application and text blocks to provide your expertise alongside the plots.
Once you've finished editing the report, you can export it into a PDF or a PowerPoint presentation (PPTx), so it can easily be shared or presented.

We'll give you some quick examples of how you can use reporting.
Quick and easy: use a template
By far the quickest and easiest way to "just get a report" is to create one by using a template. NannyML offers some self-assembled templates that can be instantiated using your monitored models. Just select a time range, a template and hit create!

Do it yourself: report building
On the other side of the spectrum we have our report builder. After creating a report, you'll end up with a blank canvas. You can add any kind of element to this canvas, such as headers, text blocks or plots. A guide walks you through the steps of adding selecting and adding one or more plots. After adding all of your content to the report, you can use drag and drop functionality to organize it to your liking.


The shopping cart: the add to report button
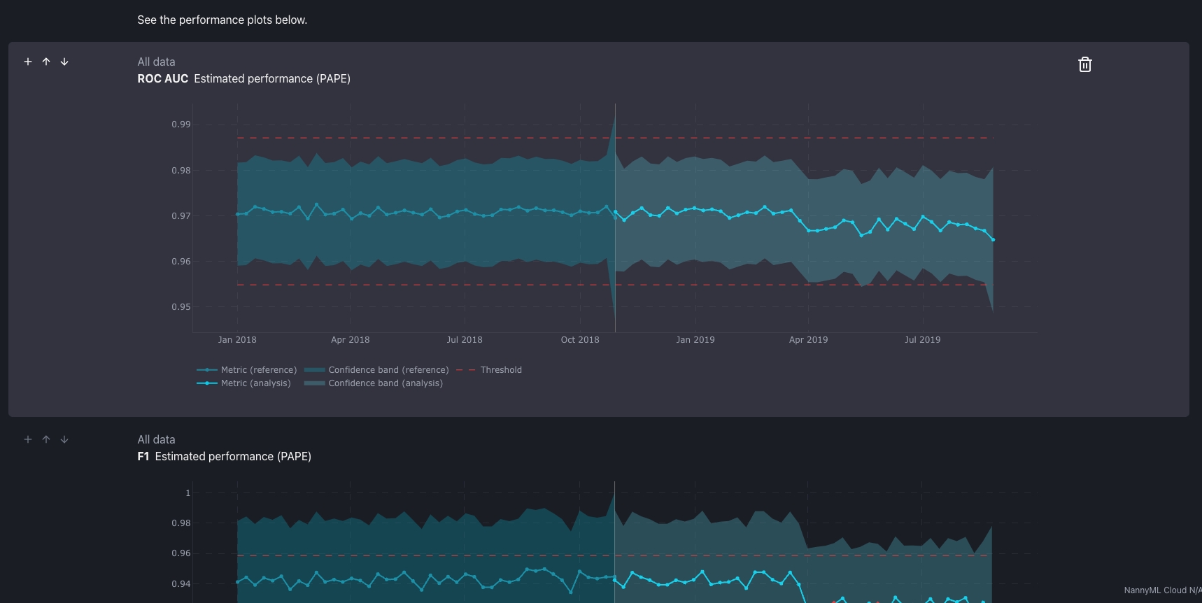
Sometimes you're browsing through the NannyML Cloud web application and you bump into an interesting plot. Maybe your estimated F1 score is trending down. As you investigate, you navigate other plots, maybe some covariate shift or concept drift. From now on, all plots have a button that allows you to add it to a report (existing or new) as you're browsing through the web application, acting like a sort of clipping tool. This allows you to capture your train of thought inside a report as you investigate model performance issues. After snipping all relevant plots, you can edit the report to add more contextual information, your analysis, recommendations...

We hope you can build some rapport (haha!) with this new feature! Feel free to leave us any feedback!