Version 0.21.0
Release Notes
We're happy to introduce our latest product iteration, version 0.21.0.
It brings exciting new features and improvements, let's dive into them!
Segmentation
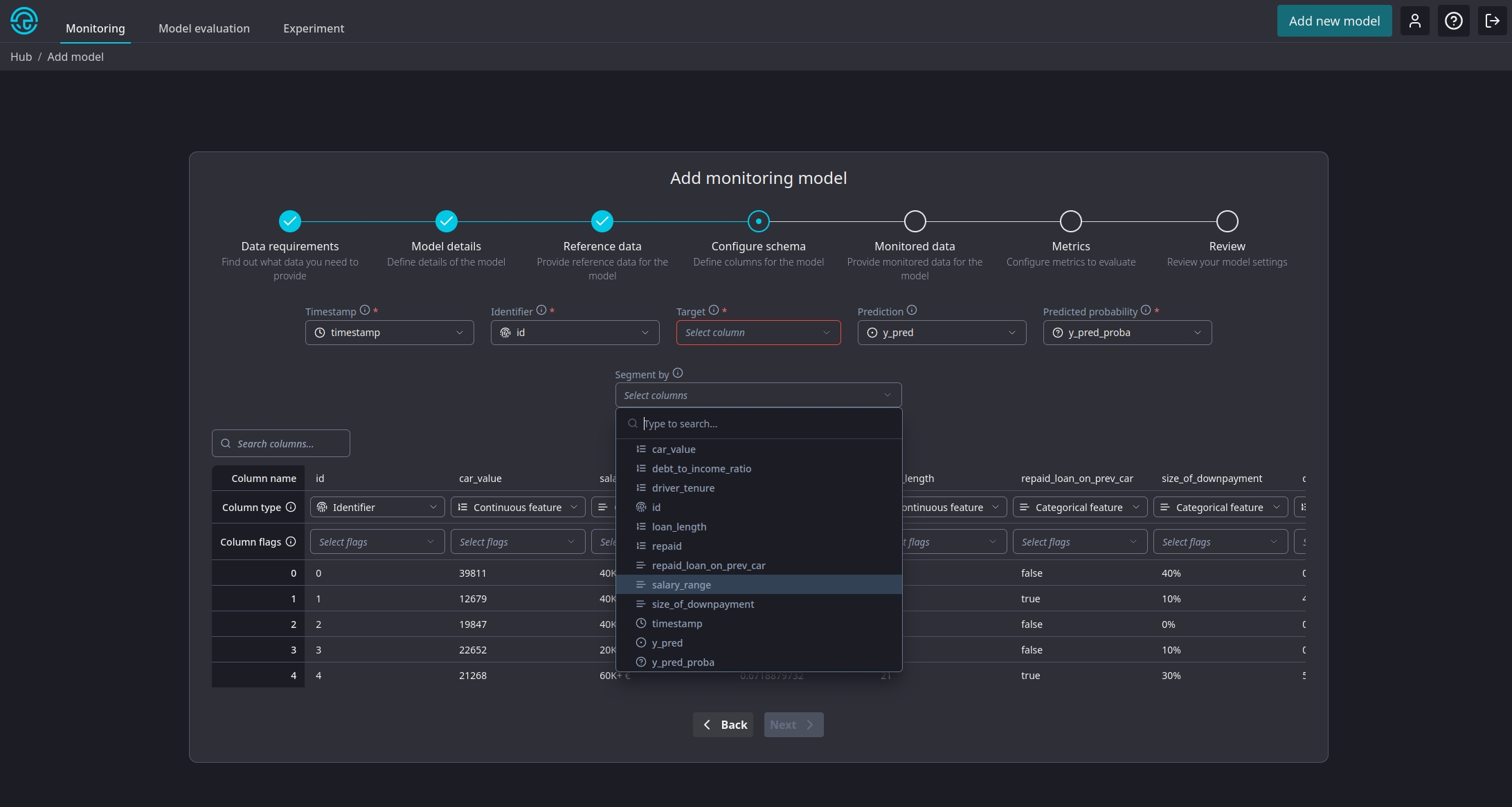
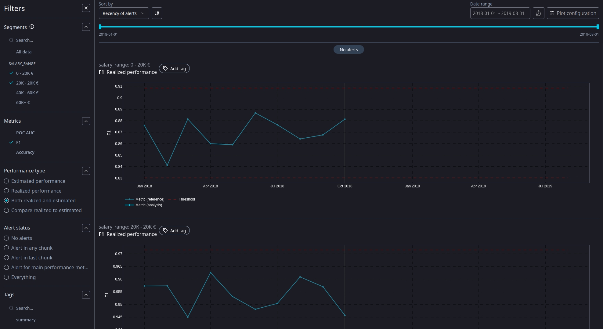
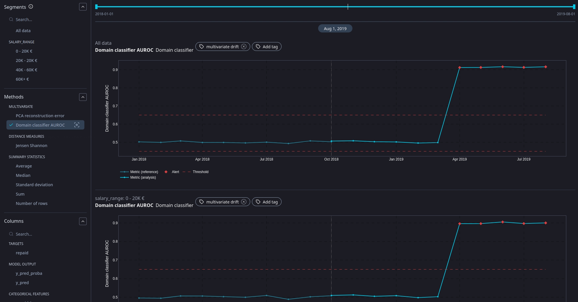
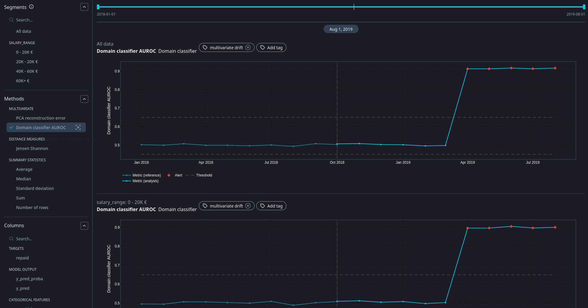
Without any doubt the biggest item of this release is segmentation support. Use it to get a better understanding of model performance for individual segments of your population and figure out which segments are responsible for model performance deteriorating. To enable segmentation on a new model, assign the Segmentation flag to the column in the model creation wizard. NannyML will create a segment for each distinct value within that column. Multiple columns can be marked for segmentation.

Note: we currently don't support adding segments to previously created models. It can only be enabled for new models.
All calculated metrics will be available for the full, unsegmented datasets as well as all individual segments. Every segment can have it's own thresholds too! Each page allows you to filter on every segment value. You can even add individual segment results to the model summary page!

This was a long requested feature with big engineering implications. We're stoked to finally release it into your hands!
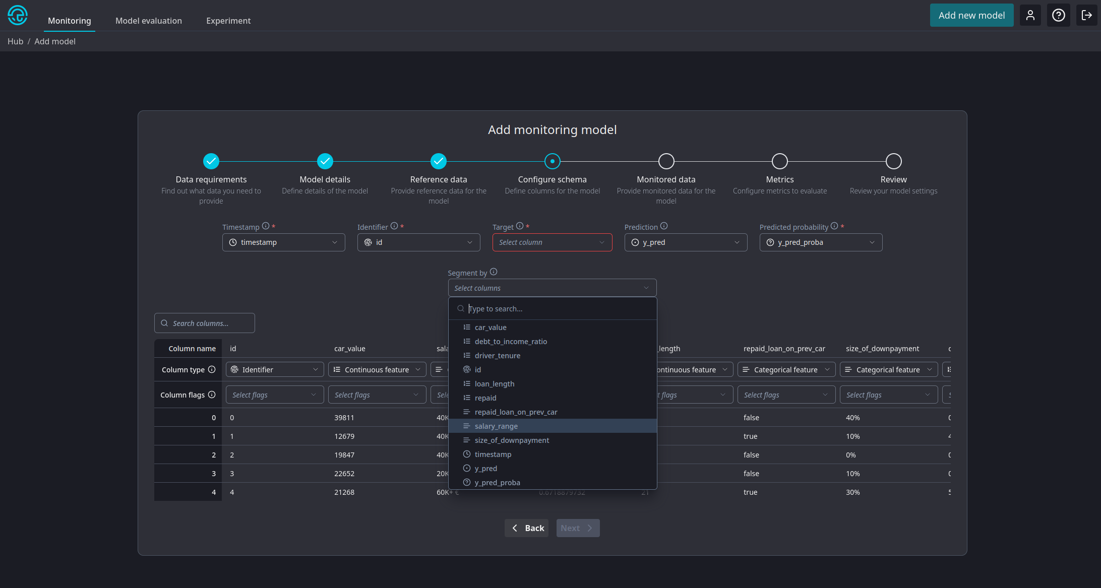
Revamped monitoring model creation wizard
The wizard to create a new monitoring model is one of the oldest pieces in our cloud product. A lot has changed since it was released and we felt now was the time to revisit this part of the product.
This latest iteration brings a new look , consistent with other wizards in our cloud product. But the changes run deeper than looks alone! It is now possible to configure the individual metrics and their thresholds for your model straight from the wizard. NannyML Cloud will provide you with a set of defaults tailored to the data you have available. You can then tweak this default configuration to your liking.


Note: we currently don't support configuring metrics when creating a monitoring model using the SDK. These changes bring a lot of consistency and improved usability to the product. We hope you enjoy them as much as we do.
New multivariate drift detection method: domain classifier
The domain classifier has been in our open source library for a while, but now we've added it to our cloud product. The gist of the method is this: we train a model classify data as "originating from the reference data set" or from the analysis data set. We then look at the AUROC score of that classifier. A low value means it is hard to discern the origin: reference and analysis data are still similar. A high value means it it is easy to discern the origin: reference and analysis data are drifting apart.

You can read more about the method in our OSS documentation.
Adjustable thresholds without recalculation
Whilst we did offer variable, configurable thresholds within NannyML Cloud, the process for applying (and evaluating) them always required a recalculation of metrics. In this latest version we've split up that process so the dynamic part of the threshold evaluation happens outside of the metric calculation. This allows you to (re)configure your thresholds and see the result in the web application instantaneously.

Speedups and UX
As we continue to invest into our cloud product, we keep striving for a better user experience. We've been working on some remarks from your (most welcome) feedback.
Renamed M-CBPE to PAPE for the sake of consistency. More terminology changes are to occur soon!
Clicking on the navigation tab headers will now take you to the respective hub page, as expected.
Redesigned the edit summary modals.
Renamed main performance metric to key performance metric.
Implemented a lazy loading mechanism for the summary and all result pages
Rewrote a lot of the API queries and handlers to reduce server response times and minimize traffic sent over the wire.
And last, but not least, we've been combing through our calculation libraries with our profiler and were able to achieve some impressive speedups (up to 300% - or 3 times faster for PCA). You can read all about it in our dedicated blog post!
Changelog
Server
Changed
Replaced the
segmentColumnTypewith a flag for aColumn. This way columns that define segments can still be used in the actual monitoring.Replaced custom
NaNhandling by lettingorjsonhandle it.Performance upgrades for result loading.
Renamed MCBPE to PAPE.
Segments are now displayed alphabetically in any segment filters.
Only disable RCD calculation when there is no target column for the reference dataset. Missing analysis targets will no longer disable RCD calculation and not result in an error.
Extract threshold calculation from monitoring runner. We no longer report calculated thresholds in the monitoring results, but only the
meanandstdof reference results.
Fixed
Fix updating model chunking in settings breaking monitoring runs.
Fix running a calculator even when all of its metrics are disabled
Fix "product updates" in AWS getting blocked because the existing license cannot be released (new pod fails to start due to missing license, old pod can never release it).
Fix closing database connections on errors.
Handle missing values or thresholds in notifications.
Fix left join order in timescale data queries
Fix metric config generation for business value
Use
methodfor Multivariate Drift configurationsFix incorrect limits from performance metrics after splitting up their configuration.
Fix broken updates for metric configurations.
Deal with
Nonevalues when evaluating thresholds. These are a result ofnp.Nanvalues reported back to the server.
Added
Extend the GraphQL API to allow filtering KPM metrics for a list of segments.
Added support to query the version numbers of the product and components via the GraphQL API.
Added support for multivariate drift calculation using Domain Classifier.
Added support for segmentation.
Web
Changed
Replaced the
segmentColumnTypeby column flags. This still allows a segment defining column to be used for monitoring.Make settings
editbuttons sticky, so they are always on visible.UX improvements for result plots.
Make 'view logs' button sticky in the monitoring logs view, so it is always visible.
Only show the key performance metric for "all data", not all segments, on the summary page.
Lazy load result plot data in monitoring result view and summary.
Renamed M-CBPE to PAPE.
Updated some title in the performance metrics settings page, to remove confusion.
Clicking on the tab header will now take you to the respective hub page.
Optimized and redesign the model monitoring summary, by using more efficient queries and redesigning the edit summary modals.
Separated threshold calculation from runs. Runs now only return
stdandmeanof reference metric values.
Fixed
Fixed broken filter functionality still using
maintags instead of using the actualkpmmodel property.Removed experimental "display on hover" for metric card buttons.
Fixed incorrect lower threshold evaluation in metric cards on the model summary page.
Fixed overflow issue when model name exceeds available space in the navigation pane.
Fixed overflow issue when data source paths exceed available space in the review of new model wizard.
Fixed issue with displayed row count in settings pages after uploading data.
Added
Added an error screen to inform the user about a missing license, as the product now support startup without an 0active license.
Added version information about all components to the Help page.
Monitoring runner
Changed
Bumped version of NannyML Premium to
0.4.1Bumped version of NannyML OSS to
0.10.7Improved performance of result exports
No longer report threshold values but
meanandstdof reference results
Fixed
Fixed issues caused by Pydantic 2 changes of default behavior
Fixed issues caused by changes in SQLAlchemy API
Added
Added support for the domain classifier multivariate drift method.
Added support for segmentation by moving the
Runnerimplementation to the premium library
NannyML OSS
Changed
Optimized summary stats and overall performance by avoiding unnecessary copy operations and index resets in during chunking (#390)
Optimized performance of
nannyml.base.PerMetricPerColumnResultfilter operations by adding a short-circuit path when only filtering on period. (#391)Optimized performance of all data quality calculators by avoiding unnecessary evaluations and avoiding copy and index reset operations (#392)
Make predictions optional for performance calcuation. When not provided, only AUROC and average precision will be calculated. (#380)
Small DLE docs updates
Combed through and optimized the reconstruction error calculation with PCA resulting in a nice speedup. (#385)
Updated summary stats value limits to be in line with the rest of the library. Changed from
np.nantoNone. (#387)
Fixed
Fixed an issue in the Wasserstein "big data heuristic" where outliers caused the binning to cause out-of-memory error. (#393)
Fixed a typo in the
salary_rangevalues of the synthetic car loan example dataset.20K - 20K €is now20K - 40K €. (#395)Fixed a breaking issue in the sampling error calculation for the median summary statistic when there is only a single value for a column. (#377)
Drop
identifiercolumn from the documentation example for reconstruction error calculation with PCA. (#382)Fix an issue where default threshold configurations would get changed when upon setting custom thresholds, bad mutables! (#386)
NannyML Premium
Changed
Big refactors and speedups for RCD and PAPE
Renamed M-CBPE to PAPE
Catch and handle exceptions during concept model training in RCD
Fixed
Allow RCD to run without analysis targets (but still with reference targets)
Added
Added support for segmentation by implementing a new
Runnerthat supports segmented runs.
Evaluation runner
Changed
Implemented rounding rules for HDI and ROPE values
Experiment runner
Changed
Implemented rounding rules for HDI and ROPE values