Report structure
A new empty report will have just the report title, the name defined on the report creation modal, and a placeholder for new elements.

Adding a new element
An element can be either a text or a plot. The text element may be a header, to divide the report sections, or a text, to explain some report information. The plot can be any plot the user has enabled.

By selecting a Section Header or a Text, the new element will appear above the 'Add new element' line. By selecting a Plot Option, a new window will appear for the user to select plots.

Multiple plots can be added at once by just selecting any desired one. The new plots will also appear in order of selection, above the 'Add new element' line after the user clicking on the 'Confirm' button.
Element options
Every element has some control options available for the user.
Add new element below

The same behavior as the 'Add new element' but here, the new element will be added imediatelly below the one selected
Move elements

Move the element one position up or down for a better placement of the information on the report.
Delete element

The garbage bin button is on the end of the line and it will remove the element from the report. When clicked a modal will appear to confirm the deletion.
Text elements
The text elements are: the report title; any section header; any text. When the user hovers the mouse over a text element, they can see the options for the element:

Clicking on the text element enables the edit mode, and the user can type any information they want. Clicking outside the text box saves the information typed.

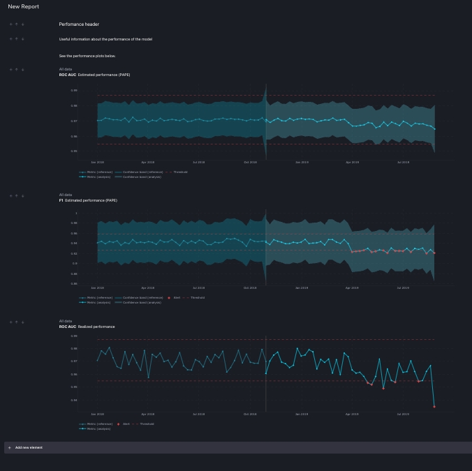
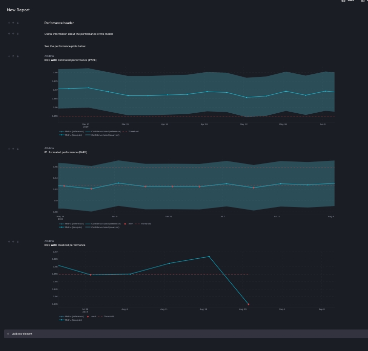
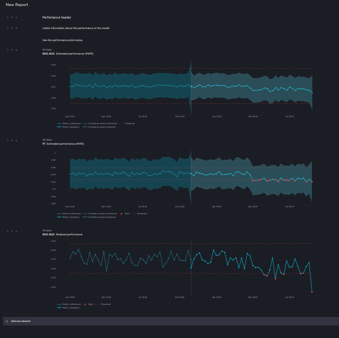
Plot element

After selected the plots will appear on the report on the selected position. on this case, they will be at the end of the report.

The plot element is the same seen on the Monitoring dashboard and the user can perform the same action over the plots, like zooming on specific date period.

The same plot can be added as many times as needed to display, for example, the general state of the model concerning one specific metric, and some specific time periods where something interesting happened.

On this case, F1 Estimated performance is shown, first the whole dataset, second with emphasis on the period when the alerts started and third the emphasis is on the period just before the alerts.

Auto save
Every time a new element is added to the report, moved or deleted, the report is automatically saved. The auto save happens also when the text element is changed. The only action that does not triggers an auto save event is zooming on the pots. To persist changes made on the plot, like zooming, the user needs to click on the 'Save' button on the top right corner of the screen.
The saved report will keep all the configuration it had at the time of saving and can be accessed and edited later. This means, if the user zoom in an specific data time in a plot and then add a new element to the report, the zooming will be saved. But if the user just zoom on the plot, but do not perform any auto saving action, the zoom won't be saved unless the 'Save' button is clicked.