Add to report feature


Plot date range and style



Adding a plot to a report with date range



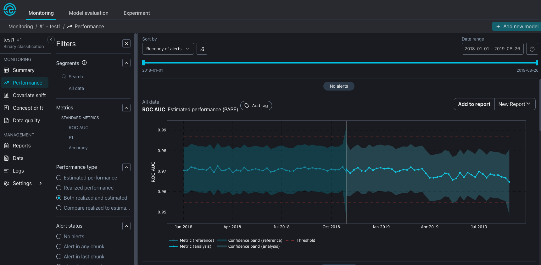
The user, when checking the model's state on the Monitoring page, can add plots to reports directly from the monitoring page.

On the top right corner of each plot the user will find the Add to report button and the most recent report selected. Clicking on Add to report button will add the plot to the selected report. The user may select the desired report by clicking on the report name. The user can even create a new report by selecting the Create new report option.

Clicking on Add to report button will add the plot to the end of the selected report. After adding plots to a report, it is important to go to the report to re-position the plots and add relevan information to them.
When adding a plot to a report, the current state and configuration of the plot will be kept. This means if the user selects a plot with some specific setup like comparing realized and estimated performance during an specific date range, the same plot style will be kept on the report.


After clicking on Add to report button, a toast will inform the user that the plot was added to the selected report.

If the selected report is composed of all data, the Added plot will keep its selected date range, as in the previous example. But if you add a plot to a report with a selected date range. The plot will follow first the report date range, second the original plot date range. This means that only the overlapping date range will be displayed.


If there is no overlap between the plot and report, the plot will be empty.
